КейсыМероприятия
О компании
Ресурсы
Образование
Карьера
RU
Offer background

Postgres Pro Enterprise Manager

PPEM — графическая платформа для эффективного и удобного управления базами данных Postgres Pro через единый веб-интерфейс (№104 в Едином реестре российского ПО)

100%

web-интерфейс — все функции доступны из браузера без дополнительного ПО

1 окно

для мониторинга, диагностики и управления множеством баз данных

0 команд SQL

нужно знать, чтобы выполнять рутинные операции

24*7

постоянный контроль в режиме реального времени

Преимущества для бизнеса

  • Снижение нагрузки на DBA
    • Автоматизация рутинных задач, визуализация метрик и планов запросов, интеграция с pgpro_pwr, pg_probackup — всё это ускоряет работу и упрощает анализ производительности
  • Совместимость и быстрая настройка
    • PPEM работает с любой редакцией Postgres Pro. Не нужно внедрять сторонние решения: всё уже есть в одном инструменте, без дополнительных затрат и рисков
  • Централизованное управление
    • Единый интерфейс для мониторинга, диагностики и настройки множества экземпляров Postgres Pro в рамках собственной инфраструктуры
  • Простота и прозрачность
    • Интуитивно понятная структура, ролевая модель доступа, встроенная история действий и консоль заданий — всё для удобной и безопасной работы с БД
  • Повышение безопасности и управляемости
    • Гибкое распределение ролей помогает ограничить доступ к важным данным и избежать случайных ошибок. Всё под контролем — без сложных настроек
  • Быстрое обучение
    • Понятный интерфейс, визуализация данных, подробная информация о статусе и истории операций помогают значительно снизить порог вхождения в администрирование СУБД

Основные функциональные модули

Ключевые возможности

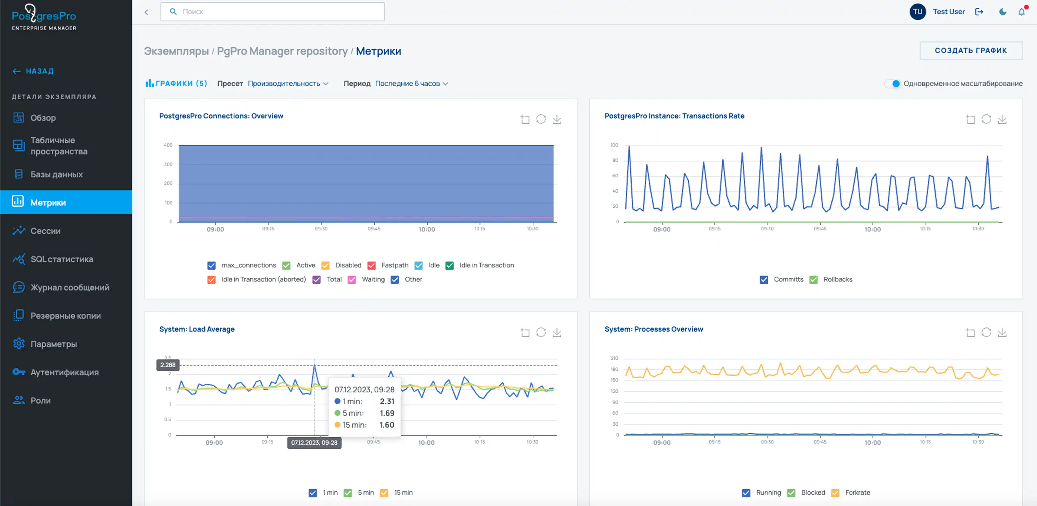
  • Мониторинг и диагностика
    • Полная картина состояния баз данных: графики ключевых метрик, анализ активности запросов и визуализация планов выполнения. Выявляйте узкие места и реагируйте до появления проблем
  • Отчетность по нагрузке
    • Интерфейс к модулю pgpro_pwr: автоматическое создание снимков, построение и визуализация отчетов. Анализируйте наиболее ресурсоемкие операции в базе данных
  • Управление экземплярами и конфигурацией
    • Создание, запуск, остановка и настройка экземпляров Postgres Pro — в едином интерфейсе. Упрощает сопровождение и снижает нагрузку на администраторов
  • Планирование и автоматизация задач
    • Настраивайте расписания для обслуживания базы: вакуум, анализ, реиндексация и другие операции. Все процессы прозрачны: вы видите статус, длительность и результат выполнения
  • Резервные копии без ручной работы
    • Интеграция с pg_probackup позволяет настраивать резервное копирование по расписанию и восстанавливать данные за несколько кликов
  • Гибкое управление доступом и журнал изменений
    • Система ролей и встроенная аутентификация позволяют точно настроить права доступа. Все действия от задач до изменений в конфигурации фиксируются. Вы контролируете, кто и как работает с данными
  • Автоматическое обнаружение экземпляров (autodiscovery-режим)
    • PPEM может автоматически находить новые экземпляры СУБД в сети. Сократите время подключения новых баз, упростите масштабирование
  • Поддержка кастомных метрик и виджетов
    • Можно добавлять собственные показатели производительности. Адаптируйте мониторинг под бизнес-логику или особенности инфраструктуры

Ответы на вопросы

Получить консультацию по PPEM

Чтобы получить консультацию по PPEM, оставьте заявку или напишите на sales@postgrespro.ru